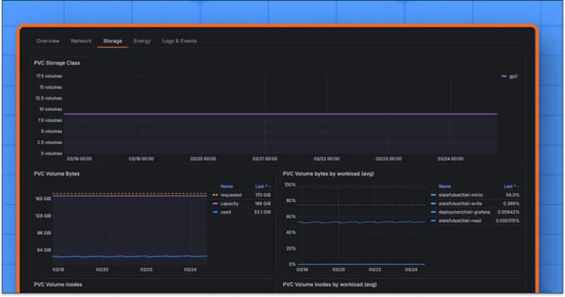
Grafana Cloud has introduced a new Storage tab in its Kubernetes Monitoring solution, providing users with a single view to track volume usage over time, conduct data forensics, and troubleshoot volume provisioning. The tab includes prebuilt panels for tracking various storage metrics, reducing context switching, and making it easier to spot issues with new alert overlays. The view is available at different levels, from pod to cluster, helping users visualize storage metrics comprehensively and make informed decisions about their storage infrastructure.

7m read timeFrom grafana.com
Post cover image
Table of contents
A closer look at the Storage tabThe tab view at different levelsAlerts and alert overlays

Sort: