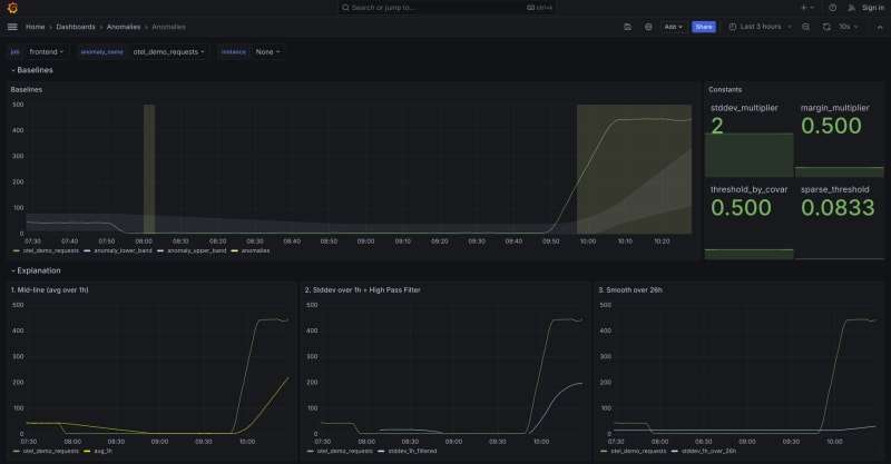
Discover how an effective anomaly detection framework was built using Prometheus and PromQL. Learn about setting up average and standard deviation recording rules, tuning parameters like time windows and multipliers, and addressing challenges such as extreme outliers, low sensitivity, and seasonality. The reusable framework works for any metric and can integrate with your existing Prometheus setup to enhance incident investigation and root-cause analysis.

9m read timeFrom grafana.com
Post cover image
Table of contents
How we approached building an anomaly detection frameworkEstablishing baselines: a first attemptOvercoming challengesHow you can use the framework for your systems

Sort: