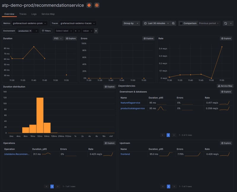
Learn how to instrument your Python application using OpenTelemetry and visualize the data in Grafana Cloud's Application Observability. Follow the steps to create a Python application and configure it for OpenTelemetry.

5m read timeFrom grafana.com
Post cover image
Table of contents
1. Create a Python application2. Install the Python instrumentation library3. Configure the Python application4. Run the Python application5. Observe the service in Application Observability in Grafana CloudActivate metrics generationLearn more about Application Observability in Grafana Cloud
2 Comments

Sort: