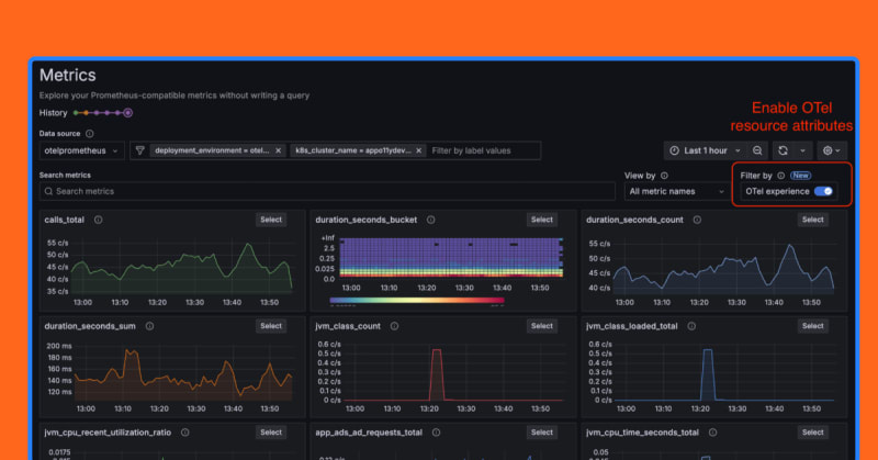
Grafana Labs has added first-class support for OpenTelemetry in its Metrics Drilldown tool. This integration allows users to seamlessly explore and filter metrics using OpenTelemetry resource attributes alongside Prometheus labels. The new features include automatic query writing, context-aware filtering, and a consolidated interface, significantly simplifying the process of gaining insights into distributed system performance.

6m read timeFrom grafana.com
Post cover image
Table of contents
Metrics Drilldown: Prometheus + OpenTelemetry made easyHow we added first-class OpenTelemetry supportSpecial cases to keep in mind

Sort: