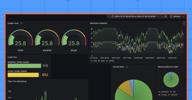
Two college students developed a system using Grafana and TimescaleDB to track laundry machine usage in dorms. They used internet-connected laundry machines' data, building a real-time dashboard that also records metrics like machine popularity and usage times. This creative approach demonstrates Grafana's versatility beyond typical network monitoring and hints at future integration possibilities with weather data or gamification.

6m read timeFrom grafana.com
Post cover image
Table of contents
When inspiration hits like a spin cycleIroning out the wrinkles with GrafanaRinse and repeat: what’s next?
3 Comments

Sort: