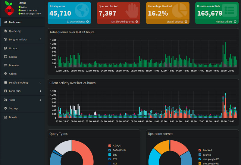
Pi-Hole is a DNS sinkhole designed to block advertisements and trackers on your home network, enhancing your online privacy. By routing DNS traffic through Pi-Hole, domains associated with ads and telemetry are blocked, providing an ad-free browsing experience. The post details the installation of Pi-Hole on a home server using Docker and Portainer, and explains how to configure your home router to use Pi-Hole. It also highlights the primary benefits and a few downsides of using Pi-Hole.

7m read timeFrom itnext.io
Post cover image
Table of contents
Build your own Ad Blocking tool for your home using Pi-Hole.What is Pi-Hole?Why use Pi-Hole?DNS Blocking in ActionHow to set up Pi-HoleThe downside of Pi-HoleFinal Thoughts
6 Comments

Sort: