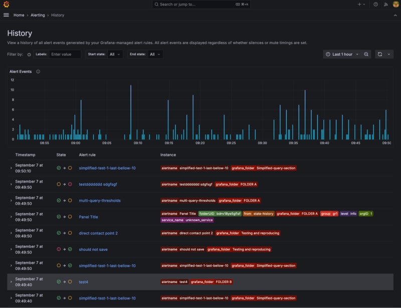
Grafana Alerting's new history feature in version 11.2 offers a comprehensive view of alert state transitions for better root cause analysis. The feature includes a filters section, an events chart, and an events table, helping users identify patterns and diagnose issues quickly. Designed for DevOps engineers, system administrators, and SRE teams, it enhances incident response strategies by providing detailed insights into alert rule state changes.

4m read timeFrom grafana.com
Post cover image
Table of contents
How does the history feature work?More Grafana Alerting resources

Sort: