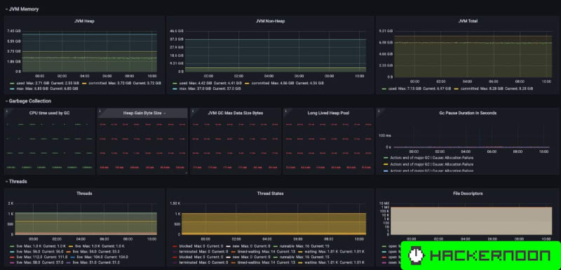
Explore tools like Prometheus, Grafana, and Helm to set up a robust observability stack. Learn how to monitor Kubernetes-based microservices effectively, plus, get a glimpse of the essential metrics to track for optimal performance.

1m read timeFrom hackernoon.com
Post cover image
1 Comment

Sort: