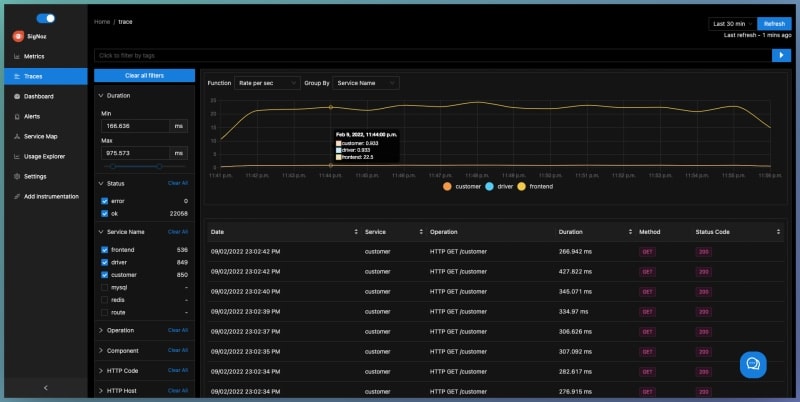
SigNoz is a Golang-based open-source alternative to DataDog, New Relic, etc. You can see metrics like p99 latency, error rates for your services, external API calls, and individual endpoints. You can find the root cause of the problem by going to the exact traces causing the problem.

2m read timeFrom golang.ch
Post cover image
Table of contents
Features:Why SigNoz?Getting Started

Sort: